[源码分析] PromQL 中的 rate 与 irate 方法
家庭网络质量,如同水电燃气一般,对生活幸福感至关重要。突发奇想为家中的网络中枢 HTTP proxy 编写 Prometheus exporter 并配置可观测大盘。
趁此机会学习 如何编写一个自定义的 exporter,以及 PromQL 中 rate/irate 函数的实现原理。

Workflow
Exporter (0.0.0.0:8000) ---pull--> Prometheus -> Grafana
Step1: 编写 HTTP proxy exporter
Prometheus 中共存在四种 metrics 类型:
Counter: 累计计数的指标,随着时间的推移递增,例如请求数量、错误次数等。Gauge: 适用于需要实时测量的指标,例如CPU 使用率、内存占用、网络延迟等。Histogram: 用于度量和统计数据分布的指标类型,例如默认的 bucket 使用的 Web/RPC 请求耗时范围,从毫秒到秒:DEFAULT_BUCKETS = (.005, .01, .025, .05, .075, .1, .25, .5, .75, 1.0, 2.5, 5.0, 7.5, 10.0, INF)。Summary: 在不同百分位数上对观测值进行摘要统计的指标类型。
最终决定使用 Counter 统计请求总数与失败数,Histogram 统计请求耗时:proxy_monitor/exporter.py
Step2: 接入 Prometheus
修改 yaml 配置文件,重启后,稍等片刻即可生效。
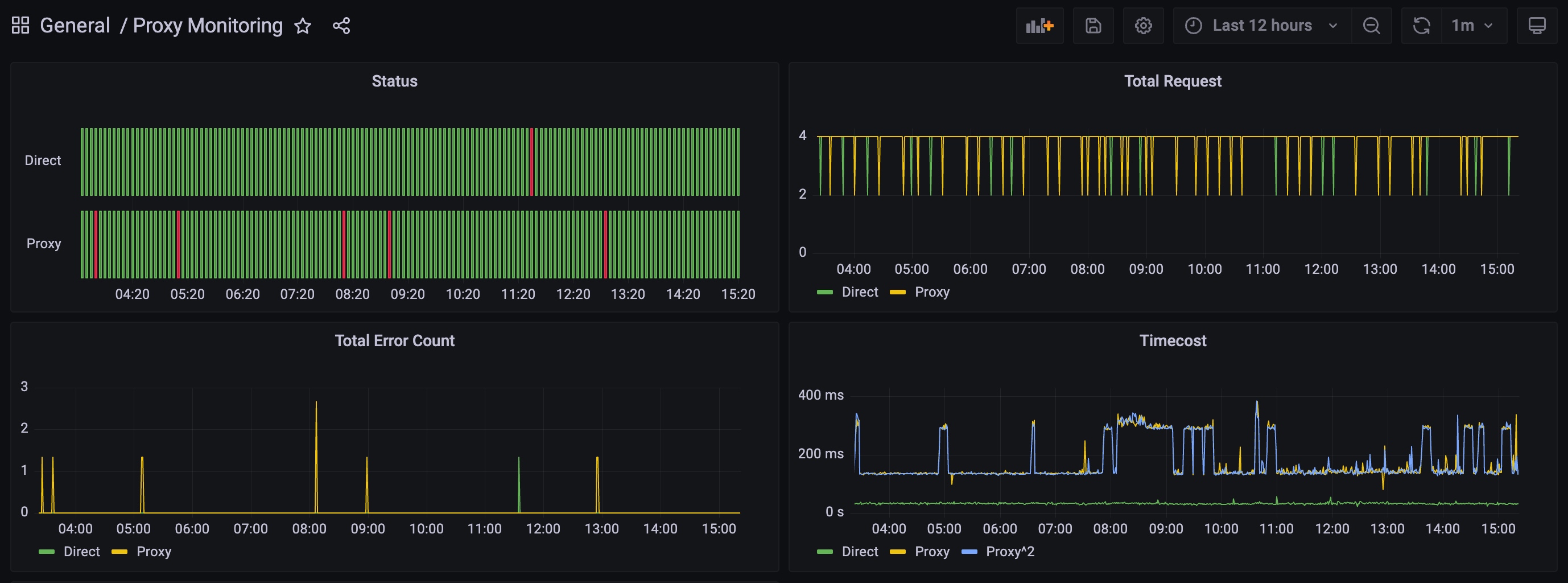
Step3: 配置 Grafana 大盘
针对 Counter 指标,通常使用 rate/increase 函数查询每分钟的请求量。但该函数背后的实现原理是?以及 rate 与 irate 函数的区别?
代码是我们最好的朋友,尝试通过源码一探究竟 :)
rate & increase
Source code: promql/functions.go
1)计算平均增长率
首先计算首尾两个 sample 的差值,例如下图 1 1 1 2 3,则 resultFloat = 3 - 1 = 2
关键代码如下:
numSamplesMinusOne = len(samples.Floats) - 1
firstT = samples.Floats[0].T
lastT = samples.Floats[numSamplesMinusOne].T
resultFloat = samples.Floats[numSamplesMinusOne].F - samples.Floats[0].F
if !isCounter {
break
}
2)推测拟合
现实世界中,虽然样本间隔时间大概率接近,但首尾样本(firstT & lastT)并不会刚好落在 range 的开始/结束位置(rangeStart & rangeEnd)
所以需要进一步推断(extrapolate) rangeStart 位置的 counter 数值(i.e. 黄色虚线延伸)。
从而尝试估算更加真实的 rate 变化率(允许一定误差)。
如上图,假如不做推断,increase = 3 - 1 = 2,尝试推断后 increase = 4 - 0 = 4
显然后置更加准确,同时也不难理解:
- 为什么 rate 函数计算的结果会出现小数点
- 为什么 推荐针对平稳型数据使用 rate 计算变化率
// p.s. extrapolate 推测的源码逻辑,请参考下文 “边界情况3”
3)边界情况处理
边界情况1 -> 处理计数器重置(e.g. exporter 重启等情况)
例如 1 2 3 1 2,则 resultFloat = 2 - 1 + 3 = 4,个人理解等同于 (3 - 1) + (2 - 0)
关键代码如下:
// Handle counter resets:
prevValue := samples.Floats[0].F
for _, currPoint := range samples.Floats[1:] {
if currPoint.F < prevValue {
resultFloat += prevValue
}
prevValue = currPoint.F
}
边界情况2 -> 推断范围限制(估计的起始时间,对应计数不得为负数)。
简而言之,下图黄线向左持续延伸时,不得低于 x 轴
关键代码如下:
// Duration between first/last samples and boundary of range.
durationToStart := float64(firstT-rangeStart) / 1000
durationToEnd := float64(rangeEnd-lastT) / 1000
sampledInterval := float64(lastT-firstT) / 1000
averageDurationBetweenSamples := sampledInterval / float64(numSamplesMinusOne)
// TODO(beorn7): Do this for histograms, too.
if isCounter && resultFloat > 0 && len(samples.Floats) > 0 && samples.Floats[0].F >= 0 {
// Counters cannot be negative. If we have any slope at all
// (i.e. resultFloat went up), we can extrapolate the zero point
// of the counter. If the duration to the zero point is shorter
// than the durationToStart, we take the zero point as the start
// of the series, thereby avoiding extrapolation to negative
// counter values.
durationToZero := sampledInterval * (samples.Floats[0].F / resultFloat)
if durationToZero < durationToStart {
durationToStart = durationToZero
}
}
边界情况3 -> 推断范围限制(根据样本平均间隔)
以下图为例,sample 只有两个(A & B),所以平均间隔 averageDurationBetweenSamples = (75s - 45s) / (2 - 1) = 30s,阈值extrapolationThreshold = 30s * 1.1 = 33s
- 由于
durationToStart = 45s - 30s = 15s < 33s,未超过阈值,所以黄线可以扩展至rangeStart - 反之若超出阈值,则最多延伸样本平均间隔的一半(首尾相加刚好凑齐一个整的间隔)
关键代码如下:
// If the first/last samples are close to the boundaries of the range,
// extrapolate the result. This is as we expect that another sample
// will exist given the spacing between samples we've seen thus far,
// with an allowance for noise.
extrapolationThreshold := averageDurationBetweenSamples * 1.1
extrapolateToInterval := sampledInterval
if durationToStart < extrapolationThreshold {
extrapolateToInterval += durationToStart
} else {
extrapolateToInterval += averageDurationBetweenSamples / 2
}
if durationToEnd < extrapolationThreshold {
extrapolateToInterval += durationToEnd
} else {
extrapolateToInterval += averageDurationBetweenSamples / 2
}
factor := extrapolateToInterval / sampledInterval
4)increase vs rate
参考如下代码,不难理解 rate 每秒增长率,等同于 increase / range seconds
if isRate {
factor /= ms.Range.Seconds()
}
irate
不同于 rate,irate 函数仅取最后两个样本进行计算,以获取更快的响应速度,所以推荐有时效性需求的场景使用。
The source code below is straightforward:
lastSample := samples.Floats[len(samples.Floats)-1]
previousSample := samples.Floats[len(samples.Floats)-2]
var resultValue float64
if isRate && lastSample.F < previousSample.F {
// Counter reset.
resultValue = lastSample.F
} else {
resultValue = lastSample.F - previousSample.F
}
sampledInterval := lastSample.T - previousSample.T
if sampledInterval == 0 {
// Avoid dividing by 0.
return out, nil
}
if isRate {
// Convert to per-second.
resultValue /= float64(sampledInterval) / 1000
}
大功告成,大盘 instant snapshot & 配置:
{"annotations":{"list":[{"builtIn":1,"datasource":{"type":"grafana","uid":"-- Grafana --"},"enable":true,"hide":true,"iconColor":"rgba(0, 211, 255, 1)","name":"Annotations & Alerts","target":{"limit":100,"matchAny":false,"tags":[],"type":"dashboard"},"type":"dashboard"}]},"editable":true,"fiscalYearStartMonth":0,"graphTooltip":0,"id":11,"links":[],"liveNow":false,"panels":[{"datasource":{"type":"prometheus","uid":"azkld1iRk"},"fieldConfig":{"defaults":{"color":{"mode":"thresholds"},"custom":{"fillOpacity":70,"lineWidth":1},"mappings":[],"thresholds":{"mode":"absolute","steps":[{"color":"green","value":null},{"color":"red","value":1}]}},"overrides":[]},"gridPos":{"h":6,"w":12,"x":0,"y":0},"id":6,"interval":"5m","options":{"colWidth":0.9,"legend":{"displayMode":"hidden","placement":"bottom"},"rowHeight":0.9,"showValue":"never","tooltip":{"mode":"single","sort":"none"}},"targets":[{"datasource":{"type":"prometheus","uid":"azkld1iRk"},"editorMode":"code","expr":"sum(increase(request_count_total{target=\\\"http://wifi.vivo.com.cn/generate_204\\\", status_code!=\\\"204\\\"}[5m]) or vector(0))","hide":false,"legendFormat":"Direct","range":true,"refId":"B"},{"datasource":{"type":"prometheus","uid":"azkld1iRk"},"editorMode":"code","expr":"sum(increase(request_count_total{target=\\\"http://www.google.com/generate_204\\\", status_code!=\\\"204\\\"}[5m]) or vector(0))","hide":false,"interval":"","legendFormat":"Proxy","range":true,"refId":"A"}],"title":"Status","type":"status-history"},{"datasource":{"type":"prometheus","uid":"azkld1iRk"},"fieldConfig":{"defaults":{"color":{"mode":"palette-classic"},"custom":{"axisLabel":"","axisPlacement":"auto","axisSoftMin":0,"barAlignment":0,"drawStyle":"line","fillOpacity":0,"gradientMode":"none","hideFrom":{"legend":false,"tooltip":false,"viz":false},"lineInterpolation":"linear","lineWidth":1,"pointSize":5,"scaleDistribution":{"type":"linear"},"showPoints":"auto","spanNulls":false,"stacking":{"group":"A","mode":"none"},"thresholdsStyle":{"mode":"off"}},"mappings":[],"thresholds":{"mode":"absolute","steps":[{"color":"green","value":null},{"color":"red","value":80}]}},"overrides":[]},"gridPos":{"h":6,"w":12,"x":12,"y":0},"id":8,"options":{"legend":{"calcs":[],"displayMode":"list","placement":"bottom"},"tooltip":{"mode":"single","sort":"none"}},"targets":[{"datasource":{"type":"prometheus","uid":"azkld1iRk"},"editorMode":"code","expr":"sum(increase(request_count_total{target=\\\"http://wifi.vivo.com.cn/generate_204\\\"}[1m]))","legendFormat":"Direct","range":true,"refId":"A"},{"datasource":{"type":"prometheus","uid":"azkld1iRk"},"editorMode":"code","expr":"sum(increase(request_count_total{target=\\\"http://www.google.com/generate_204\\\", proxy=\\\"http://127.0.0.1:6152\\\"}[1m]))","hide":false,"legendFormat":"Proxy","range":true,"refId":"B"}],"title":"Total Request","type":"timeseries"},{"datasource":{"type":"prometheus","uid":"azkld1iRk"},"fieldConfig":{"defaults":{"color":{"mode":"palette-classic"},"custom":{"axisLabel":"","axisPlacement":"auto","barAlignment":-1,"drawStyle":"line","fillOpacity":0,"gradientMode":"none","hideFrom":{"legend":false,"tooltip":false,"viz":false},"lineInterpolation":"linear","lineWidth":1,"pointSize":1,"scaleDistribution":{"type":"linear"},"showPoints":"auto","spanNulls":false,"stacking":{"group":"A","mode":"none"},"thresholdsStyle":{"mode":"off"}},"mappings":[],"thresholds":{"mode":"absolute","steps":[{"color":"green","value":null},{"color":"red","value":80}]}},"overrides":[]},"gridPos":{"h":6,"w":12,"x":0,"y":6},"id":9,"options":{"legend":{"calcs":[],"displayMode":"list","placement":"bottom"},"tooltip":{"mode":"single","sort":"none"}},"targets":[{"datasource":{"type":"prometheus","uid":"azkld1iRk"},"editorMode":"code","expr":"sum(increase(request_count_total{target=\\\"http://wifi.vivo.com.cn/generate_204\\\", status_code!=\\\"204\\\"}[2m]) or vector(0))","hide":false,"legendFormat":"Direct","range":true,"refId":"A"},{"datasource":{"type":"prometheus","uid":"azkld1iRk"},"editorMode":"code","expr":"sum(increase(request_count_total{target=\\\"http://www.google.com/generate_204\\\", status_code!=\\\"204\\\"}[2m]))","hide":false,"legendFormat":"Proxy","range":true,"refId":"B"}],"title":"Total Error Count","type":"timeseries"},{"datasource":{"type":"prometheus","uid":"azkld1iRk"},"fieldConfig":{"defaults":{"color":{"mode":"palette-classic"},"custom":{"axisLabel":"","axisPlacement":"auto","barAlignment":0,"drawStyle":"line","fillOpacity":0,"gradientMode":"none","hideFrom":{"legend":false,"tooltip":false,"viz":false},"lineInterpolation":"linear","lineWidth":1,"pointSize":1,"scaleDistribution":{"type":"linear"},"showPoints":"auto","spanNulls":false,"stacking":{"group":"A","mode":"none"},"thresholdsStyle":{"mode":"off"}},"mappings":[],"thresholds":{"mode":"absolute","steps":[{"color":"green","value":null},{"color":"red","value":80}]},"unit":"s"},"overrides":[]},"gridPos":{"h":6,"w":12,"x":12,"y":6},"id":2,"interval":"1m","options":{"legend":{"calcs":[],"displayMode":"list","placement":"bottom"},"tooltip":{"mode":"single","sort":"none"}},"targets":[{"datasource":{"type":"prometheus","uid":"azkld1iRk"},"editorMode":"code","exemplar":false,"expr":"sum(rate(request_latency_seconds_sum{target=\\\"http://wifi.vivo.com.cn/generate_204\\\"}[1m])) / \nsum(rate(request_latency_seconds_count{target=\\\"http://wifi.vivo.com.cn/generate_204\\\"}[1m]))","hide":false,"instant":false,"legendFormat":"Direct","range":true,"refId":"A"},{"datasource":{"type":"prometheus","uid":"azkld1iRk"},"editorMode":"code","expr":"sum(rate(request_latency_seconds_sum{target=\\\"http://www.google.com/generate_204\\\", proxy=\\\"\\\"}[1m])) / \nsum(rate(request_latency_seconds_count{target=\\\"http://www.google.com/generate_204\\\", proxy=\\\"\\\"}[1m]))","hide":false,"legendFormat":"Proxy","range":true,"refId":"B"},{"datasource":{"type":"prometheus","uid":"azkld1iRk"},"editorMode":"code","expr":"sum(rate(request_latency_seconds_sum{target=\\\"http://www.google.com/generate_204\\\", proxy=\\\"http://127.0.0.1:6152\\\"}[1m])) / \nsum(rate(request_latency_seconds_count{target=\\\"http://www.google.com/generate_204\\\", proxy=\\\"http://127.0.0.1:6152\\\"}[1m]))","hide":false,"legendFormat":"Proxy^2","range":true,"refId":"C"}],"title":"Timecost","type":"timeseries"},{"datasource":{"type":"prometheus","uid":"azkld1iRk"},"fieldConfig":{"defaults":{"color":{"mode":"palette-classic"},"custom":{"axisLabel":"","axisPlacement":"auto","barAlignment":0,"drawStyle":"line","fillOpacity":0,"gradientMode":"none","hideFrom":{"legend":false,"tooltip":false,"viz":false},"lineInterpolation":"linear","lineWidth":1,"pointSize":5,"scaleDistribution":{"type":"linear"},"showPoints":"auto","spanNulls":false,"stacking":{"group":"A","mode":"none"},"thresholdsStyle":{"mode":"off"}},"mappings":[],"thresholds":{"mode":"absolute","steps":[{"color":"green","value":null},{"color":"red","value":80}]}},"overrides":[]},"gridPos":{"h":6,"w":12,"x":0,"y":12},"id":10,"options":{"legend":{"calcs":[],"displayMode":"list","placement":"bottom"},"tooltip":{"mode":"single","sort":"none"}},"targets":[{"datasource":{"type":"prometheus","uid":"azkld1iRk"},"editorMode":"code","expr":"increase(request_count_total{status_code!=\\\"204\\\"}[5m])","hide":false,"legendFormat":"__auto","range":true,"refId":"A"}],"title":"Total Error Count","type":"timeseries"}],"refresh":"1m","schemaVersion":36,"style":"dark","tags":[],"templating":{"list":[]},"time":{"from":"now-12h","to":"now"},"timepicker":{},"timezone":"","title":"Proxy Monitoring","uid":"O_f9QPmRk","version":8,"weekStart":""}